中心議題:
- 液晶背光亮度調節原理
- 液晶彩電背光的功率放大電路
- 輸出電路及正弦波的形成
解決方案:
- 全橋架構
- 半橋架構
- 推挽架構
為了讓冷陰極燈管安全、高效穩定地工作,其供電與激勵必須符合燈管的特性。具體而言,燈管的供電必須是頻率為30kHz~100kHz的正弦交流電。如果給燈管兩端加上直流電壓,會使部分氣體聚集在燈管的一端,則燈管就會一端亮一端暗。
在液晶彩電中,電源板輸出的電壓為+24V或+12V直流電壓,顯然不能直接驅動背光燈管,因此需要一個升壓電路把電源板輸出較低的直流電轉換為背光燈管啟動及正常工作所需的高頻正弦交流電。這個升壓電路組件就是常說的背光燈驅動板(Inverter),又稱逆變器、升壓板或高壓板。
在液晶電視機中,背光燈驅動板是一個單獨工作且受控于CPU的電路組件,其主要作用是點亮液晶屏內的背光燈管,并在CPU的控制下進行啟動、停止(on/off)及亮度調節。
背光燈驅動板主要由振蕩器、調制器、功率輸出電路及保護檢測電路組成,如1圖所示。在實際電路中,除功率輸出部分和檢測保護部分外,振蕩器、調制器及控制部分通常由一塊單片集成電路完成,這類集成電路常用的主要有BD(Rohm公司生產,如BD9884FV、BD9766等)及OZ系列(凹凸微電子公司生產,如02960、02964等);功率輸出管多采用互補的功率型場效應管,有的采用3腳和8腳(①~③腳為S極,④腳為G極,⑤-⑧腳為D極)貼片封裝型,常見型號有D454、RSS085、D413、TPC8110、FDD6635.FDD6637等,如圖2所示;還有的采用由N溝道和P溝道組合的5腳或8腳MOSFET功率塊(①腳為Sl極,②腳為Gl極,③腳為S2極,④腳為G2極,⑤~⑧腳為D1、D2極),如SP8M3、TPC8406、4614、APM40520、P2804ND5G等,如圖3所示。保護檢測多由集成電路10393、358、393或LM324及其外圍元件來完成。輸出電路主要由高壓變壓器、諧振電容及背光燈管組成,并設有輸出電壓、輸出電流取樣電路。

圖1 背光燈驅動板電路圖

圖2

圖3
[page]
加電后,當背光燈驅動板收到CPU送來的“ON”信號(常見為高電平啟動,多為3V~5V)后,控制振蕩器開始工作,產生頻率為30kHz~lOOkHz的振蕩信號送入調制器內部,對CPU送來的PWM亮度調節信號進行調制,調制后輸出斷續的30kHz~lOOkHz激勵信號驅動功率輸出電路,經高壓變壓器升壓后輸出高壓并點亮背光燈管。
PWM調制信號改變輸出高壓脈沖的寬度,從而達到改變亮度的目的。在背光燈管點亮后,L2、C及燈管組合使高壓交流電正弦化(低Q值串聯諧振),電容C的容抗及L2的感抗對背光燈管又起到限流的作用。
串聯在背光燈管上的取樣電阻R上的壓降作為背光燈管的工作狀態檢測信號,送到保護檢測電路中。L3的輸出電壓作為輸出電壓取樣信號,也送到保護檢測電路中。
當輸出電壓及背光燈管工作電流出現異常時,保護檢測電路控制調制器使之停止輸出,從而達到保護的目的。
1.背光亮度調節原理
一些液晶彩電通過調節背光燈亮度的方法來調節圖像亮度,尤其是早期產品。另外,大多數背光燈驅動板自身也設有亮度調節電路。由于冷陰極燈管是一個非線性負載,若改變加在燈管兩端的電壓來改變燈管亮度,雖有一定效果,但弊端也顯而易見:一是這種方法對亮度的調節范圍非常有限;二是電壓的改變會導致燈管的電流大幅變化,過流時極易導致燈管損壞,電流減小會使燈管內部的放電難以維持,同樣對燈管的壽命不利。
鑒于上述原因,目前冷陰極燈管的亮度調節均采用脈沖調光方式,具體方法是:用30Hz~200Hz的低頻脈沖波(PWM脈沖波的寬度受控于CPU)對加在燈管上的連續振蕩正弦波進行調制,將連續振蕩波變成斷續振蕩波。在脈沖中斷期間停止對燈管供電,由于時間極短,燈管內的電離狀態尚不能完全消失,但輻射的紫外線強度會下降,則管壁上的熒光粉激發量減小,亮度下降,這樣就達到了控制亮度的目的。只要控制PWM脈沖的占空比,就可以改變燈管在一個周期內的加電時間,從而達到控制燈管平均亮度的目的。
脈沖調光方式實質是反復啟動、停止燈管工作,在此過程中,燈管兩端電壓及流過電流會頻繁突然變化,這樣反復沖擊必然會大大縮短燈管壽命。為克服這一缺點,目前廣泛采用一種“柔性”啟動技術,即對調光脈沖包絡的前沿和后沿分別進行連續遞增和遞減處理,其波形如4圖所示,這樣在燈管的開/關瞬間,大幅降低了高壓脈沖對燈管的沖擊,從而不會影響燈管的使用壽命。

圖4
在多燈管的液晶屏中,在進行背光燈亮度控制時,若同時關斷或接通所有燈管的供電,屏上易出現閃爍或滾道干擾現象,為防止此現象產生,加在每根燈管兩端的斷續脈沖相位應有所差異,即交替輪流斷電、供電。
一般情況下,多燈管系統一般將燈管分為4組,每組燈管的PWM凋制脈沖依次移相90度,如圖5所示。

圖5
【提示】亮度調節可分為模式調節和PWM數字調節兩種方式,部分液晶彩電可在菜單中進行選擇。另外,也有不少液晶彩電對圖像亮度的調節并不是通過調節背光燈亮度來實現的,而是對上屏信號進行調節。
[page]
2.功率放大電路
功率放大器的作用是把調制器調制的高頻斷續脈沖放大,且功率達到足夠點亮燈管的功率。輸出電路是利用變壓器對功率放大后的激勵信號進一步的升壓,以達到激勵并點亮燈管的目的。另外,該電路還有一個重要的作用,就是把功率放大輸出的方波轉化為冷陰極熒光燈管工作所必需的正弦波。
在功率放大器中,目前各廠家生產的背光燈驅動電路均采用MOSFET組成的功率輸出電路,雖然電路形式有所不同,但主要有以下四種基本形式。
(1)全橋架構
全橋架構功率放大電路如圖6所示,放大元件由4只MOSFET(兩只N溝道及兩只P溝道)組成,工作效率高,供電電壓范圍寬(6V~24V),特別適合在低電壓的場合應用,目前已在筆記本電腦、液晶顯示器及液晶彩電中得到了廣泛應用。

圖6 全橋架構功率放大電路
(2)半橋架構
半橋架構功率放大電路如7圖所示,和全橋架構相比,用兩只電容取代了兩只功率放大管(一只N溝道和一只P溝道的MOSFET)。在相同的輸出功率和負載阻抗情況下,供電電壓比全橋架構要提高一倍(電流為全橋架構的一半),多用在供電電壓較高的設備上(電壓高于12V)。

圖7 半橋架構功率放大電路
以上兩種架構的功率輸出電路中,每一個橋臂實質是由N溝道和P溝道MOSFET組成的串聯推挽功率輸出電路。
(3)推挽架構
這種架構的功率放大電路如圖8所示,用了兩只廉價低導通電阻的N溝道MOSFET,使電路的效率更高(P溝道的MOSFET價格高,且由于導通電阻大,電路的效率較低),對于MOSFET管的篩選要求也低,電路所用元件也少,有利于最大限度地降低成本,但是,該推挽架構對電源的穩定性要求較高。

圖8 推挽架構的功率放大電路
[page]
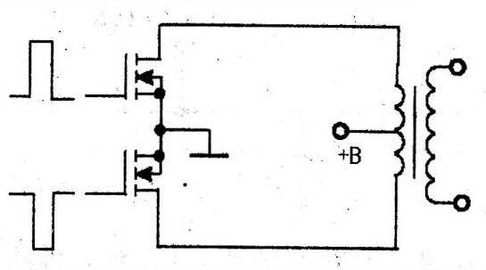
(4)Royer架構(自激振蕩)
自激振蕩器方式如圖9所示,不需要激勵控制電路,主要由兩只功率管和變壓器加反饋電路組成最簡單的應用方式,主要用在不需要嚴格控制燈的頻率和亮度的電路中。

圖9 自激振蕩器方式
由于Royer架構是自激式設計,受元件參數偏差的影響,很難保證振蕩頻率和輸出電壓的穩定,而這兩者均會直接影響到燈管的亮度和使用壽命,加之無法進行亮度控制,雖然它是上述四種架構中最簡單、廉價的,但是一般不用于液晶顯示屏中,而是多用在廉價的節能燈上。
3.輸出電路及正弦波的形成
在背光板驅動電路中,前級(振蕩器和調制器)和功率輸出部分基本上是工作在開關狀態(因開關狀態工作效率高,輸出功率大),輸出信號基本也是開關信號。燈管的最佳供電電壓波形應是正弦波,為了保證燈管工作在最佳狀態(對于發光亮度及壽命是非常重要的),因此必須把功率輸出級輸出的方波信號變換為正弦波,這一過程簡稱正弦化過程,其具體處理方式有兩種:一是在高壓變壓器高壓輸出端進行處理,二是在高壓變壓器低壓輸入端進行處理。目前,大多采用后一方式,而前一種方式多用于早期的背光燈驅動板中,下面分別進行介紹。
(1)輸出電路正弦化處理方式
整個背光燈驅動電路可以看作是一個他激振蕩器。一個振蕩器輸出什么波形完全取決于振蕩器的輸出電路特性,輸出電路如果是諧振電路,輸出必然是正弦波。因此,只要把高壓驅動輸出電路做成一個諧振電路,就可以輸出正弦波。如果諧振電路的諧振頻率就是振蕩器的振蕩頻率,那么該電路就能最大限度地、高效地把能量傳輸給燈管。
在高壓變壓器的輸出端和燈管連接處串聯一只電容c(常稱作輸出電容),如圖10所示。電容C和輸出高壓變壓器輸出繞組L及負載構成的等效電路如圖11所示,電感L和電容C串聯成諧振電路,諧振時電流達到最大值,此最大電流即是流過燈管的電流,也意味著功率輸出的能量最大限度地輸送給了燈管。由于燈管也是串聯在電路中的一部分,便形成了串聯諧振電路的電阻分量,所以該諧振電路是低Q值電路,即使振蕩頻率略有偏差,也能保證能量的有效傳輸。

圖10在高壓變壓器的輸出端和燈管連接處串聯一只電容c

圖11 電容C和輸出高壓變壓器輸出繞組L及負載構成的等效電路
【提示】電感L(即高壓變壓器的高壓繞組)易損壞。損壞后,一定要換用參數接近的變壓器,否則其性能會大幅下降,甚至不能使用。
[page]
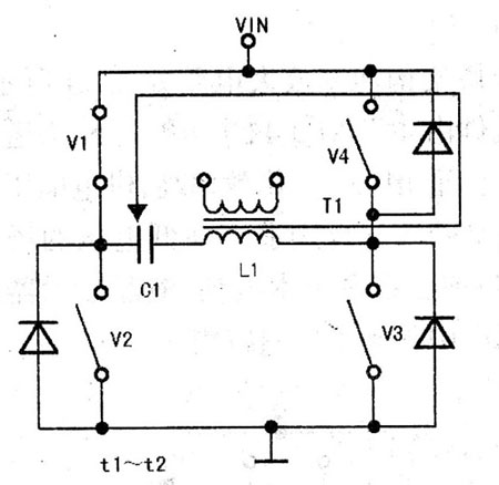
(2)輸入電路正弦化處理方式
在低壓輸入端正弦化處理的功率驅動電路簡圖如圖12所示,Vl、V4為P溝道MOSFET管,V2、V3為N溝道MOSFET管,電容Cl與高壓變壓器Tl的初級繞組Ll串聯。該功率驅動電路的4路激勵脈沖如圖13所示。

圖12 在低壓輸入端正弦化處理的功率驅動電路簡圖

圖13 4路激勵脈沖
在t0-t1期間,V1、V3導通,V2、V4截止,電源經V1、C1、L1、V3形成電流回路,如圖14所示。在此期間,流過L1的電流逐漸增大,Ll儲能,其感應電動勢為左正右負。

圖14
在t1~t2期間,V1導通,V2~V4截止,流過Ll中的電流突然減小,其感應電動勢極性反轉,即左負右正,該電動勢經V3中的阻尼二極管、Vl及Cl形成電流回路,如圖15所示。

圖15
[page]
在t2~t3期間,V1、V4導通,V2、V3截止,L1與Cl諧振,Ll中儲存的電能通過Vl、V4給C1充電,流過Ll的電流逐漸減小,其電流回路如圖16所示。

圖16
在t3-t4期間,V1~V3截止,V4導通,L1中無電流流過,如下圖所示。

圖17
[page]
在t4-t5期間,V2、V4導通。Vl、V3截止,電源經V4、Ll,Cl、V2形成電流回路,如圖18所示,在此期間,流過Ll的電流反向,但電流值逐漸增大,Ll儲能,其感應電動勢為左負右正。在t5~t6期間,V4導通,V1~V3截止,流過L1中的電流突然減小,其感應電動勢極性反轉,即為左正右負,該電動勢經Vl中的阻尼二極管、V4及Cl形成電流回路,如19圖所示。

圖18

圖19
在t6~t7期間,V1、V4導通,V2、V3截止,L1與C1諧振,Ll中儲存的電能通過V1、V4給C1充電,流過L1的電流逐漸減小,其電流回路如圖20所示。

圖20
在t7~t8期間,V1導通,V2~V4截止,L1中無電流流過,如圖21所示。

圖21




